

· 2022智慧城市先锋榜 ·
2022智慧城市先锋榜作为中国智慧城市领域的重要活动之一,备受社会各界的认可和参与。现陆续将初评入围先锋榜的案例进行公示。
★
★ ★ ★
★
·2022智慧城市先锋榜·入围案例
南京城管执法信息化指挥调度系统
(精靓系统)
王晓满 王 煜 徐松林
南京市城市管理综合行政执法总队
江苏济楚信息技术有限公司
一、案例背景
“城市管理综合行政执法”是探索“智慧化城市管理模式”和全面深化改革的一项重要任务,也是贯彻落实党的十八大和十八届历次全会以及中央城市工作会议精神的重要内容。
与此同时,以现代信息技术创新应用为抓手的“城管综合行政执法”,成为推进城市管理体系和管理能力现代化的重要举措,将打破现有传统的城市管理模式,达到“精细管理、精准指挥、精确考量、精心为民”的执法管理工作目标。能有效地改善的投资环境和市民生活环境,使城市管理走向精细化和智慧化,一方面提高了各部门在城市管理方面的办事效率,节约了管理成本;另一方面方便了市民,树立了政府为民服务的良好形象。
因此,南京市充分发挥区位、资源和人文优势,通过建设科技化、智慧化的城管执法信息化指挥调度系统带动区域健康发展,为打造智慧城市起到先锋示范的引领作用。
二、应用内容
1、总体
南京城管执法信息化指挥调度系统(精靓系统),从南京市城市管理综合行政执法总队的职能定位和业务需求出发,围绕城市管理的业务流程,借助数据交换整合平台,通过大数据分析技术建立与城管业务相关的信息系统,实现城市问题的智慧化协同管理。以电子地图、单元网格划分为基础,以固定摄像头、定岗执法人员、步巡执法人员、网巡员、巡查车辆为信息收集渠道,以协同工作处置、智能督察考评、预警决策分析等为技术手段;通过综合行政执法指挥调度系统的建设,保障数据传输的稳定性和通畅性,改善城市管理信息滞留现状,提高城市管理水平和城市运行效率,增强城市对突发的各种事件应急的能力。打造城市管理综合执法一体化指挥调度系统。
2、系统架构
该系统采用“市-区-街道”三级部署架构,市级系统部署在南京市信息中心并对接城管部门目前存在的各个系统,同时能进行数据整合和共享;区级部署在各区信息中心或政务云,并能和直属市级和街道级系统互联互通;街道级直接部署在各街道,可直接与区和市级系统共享数据、互联互通。最终实现:
纵向到底:市、区、街道三级指挥到一线执法人员,实现层级管理、督查、业务指导级扁平化指挥调度。
横向到边:接入工单、环卫、垃圾分类、渣土管控、违建管控、水务等业务系统,横向覆盖城市治理全业务模块。

3、业务架构
业务架构结合城管执法的职能属性将业务体系划分为基于信息共享的各系统对接和数据交换共享,主要包括以下内容:

三、创新点及功能应用
1、网格化治理新模式
该系统依托无线政务专网,引入4G/5G通信、音视频融合通信、人工智能、北斗定位、大数据、云计算等前沿技术,通过一体化终端“点覆盖”,网格化巡查车“线覆盖”,城市监控探头“面覆盖”,点线面相结合,固定与移动相结合,形成融汇市、区、街三级,涵盖城市治理事件、部件、要件,全方位、立体化、一站式的城管执法指挥调度体系,通过“市、区、街”三级大联动,运行“一级监督、两级指挥、三级管理、四级网格”新模式,实现“横向到边、纵向到底”的城市治理高要求。

2、一张图全要素指挥
系统接入4G执法记录仪、执法终端、车载云台、无人机、视频监控等管理全要素,打造了统一的视频融合平台,平台可以任意调取各种视频资源,可以向终端发起一对一、一对多的视频会商,全局把控执法要素,实现一张图音视频指挥和资源调度,每天配备执法记录仪的执法人员在线率达95%以上。

3、日常工作数据汇聚,提供决策依据
南京城管执法信息化指挥调度系统(精靓系统)可以获取执法人员的精准勤务数据,实时掌握全市2600名执法人员的点位信息、在岗状态、执勤时长、巡查里程、执法轨迹以及事件上报情况,以点对点实时督察,实现执法勤务精细管理、精密管控、精准管辖。
市城管综合行政执法总队自动汇聚各辖区执法大队的勤务数据,统计分析,逐级督考,为监督考核提供有效的数据支撑。


4. 规范执法人员日常工作,为一线减负
南京城管执法信息化指挥调度系统(精靓系统)引入语音识别技术,实现将语音自动转换成文字,通过执法记录仪的快捷键实现事件的位置、图片、处置过程视频、文字描述的自动关联,事件快速上报,简化执法人员的操作复杂度,提高现场处置效率。以往执法人员通过执法记录仪采集回来的照片、视频等数据需要导入电脑进行二次整理形成台账,现在通过创新的事件上报机制,在平台上自动形成执法全过程记录电子台账,减轻了后续台账整理汇总的工作强度。

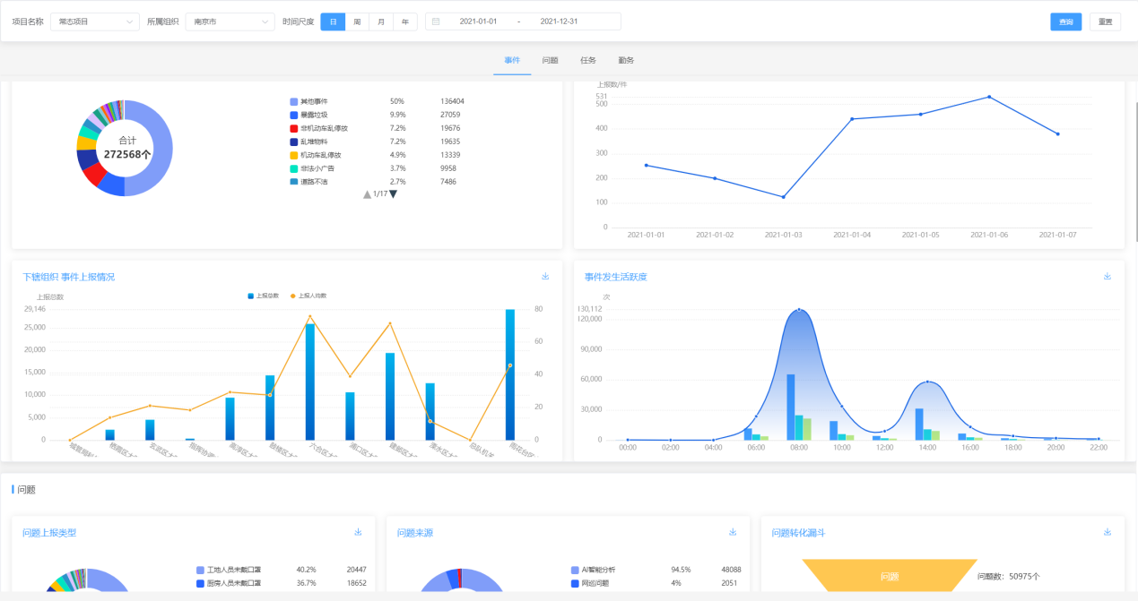
截至2021年底,精靓系统累计上报问题处理事件272589条,各类任务6500余条。

5、快速部署,提高应急及重大活动保障能力
除了满足日常管理要求外,南京城管执法信息化指挥调度系统(精靓系统)在应急指挥和重大活动保障中也发挥了重要作用。系统可以快速形成应急预案和活动保障预案,通过执法人员向指挥中心发现一件求助、指挥中心组织多方会商,快速调动各区/街道的执法人员、车辆、监控、无人机、物资等资源参与保障,快速部署,实现扁平化应急/保障指挥。


6、打通各业务系统,打破信息孤岛
目前市级系统已经和案件办理系统、雪亮工程监控系统等打通,各区大队根据自己管理需求,陆续功能业务的定制,或与数字城管、渣土管理、拆违管理、AI智能分析等业务系统对接,“横向到边”覆盖城市管理的全业务,实现数据共享、业务发现问题、任务流转、处置反馈的闭环,同时在数据大屏上动态展示各业务系统的统计汇总数据,实时掌握全市城市管理业务数据。

7、一图概览,一张图掌握全局
南京城管执法信息化指挥调度系统(精靓系统)全面覆盖综合行政执法业务需求,实现业务融合、一张图指挥、执法业务闭环、数据可视化的城市精细化管理模式,该系统作为行政执法管理指挥中枢,已经成为城市治理综合系统。

四、应用效果
1、实时掌握城市治理基础数据
根据南京城管执法信息化指挥调度系统(精靓系统)2021年上报数据统计,全市执法人员自处置事件272583件,其中暴露垃圾占比10.94%,乱堆物料占比8.14%,机动车乱停放占比5.5%,非机动车乱停放占比4.49%,主要集中在垃圾分类管理和市容秩序管理领域,为下一步工作重点部署提供翔实的数据支撑。
2、 区、街道两级平台无缝接入,全市城管执法工作“一盘棋”
该系统自上线以来,已经完成与江北新区总队、各区/园区大队等共21个区级二级系统的无缝接入,覆盖率达100%,实现各类数据自动汇总上报;各区级二级系统基本完成下辖街道中队三级系统的接入,覆盖率达90%,从而打通市、区、街道三级系统,实现互联互通、层级管理、扁平化垂直指挥体系。
全市各街道共设置市管岗203个,巡查网格区域214个,普通巡查点119个,全市2600余名在编执法人员和4000余名协管员通过4G执法记录仪和执法终端接入系统,实时掌握点位信息、在岗状态、执勤时长、巡查里程、执法轨迹以及事件上报情况,以点对点实时督察,实现执法勤务精细管理、精密管控、精准管辖。
3、科技赋能一线执法人员,提升处置效率
在遇到执法事件时,执法人员可以通过执法记录仪进行事件上报,上报处置前照片、处置过程视频、处置后照片以及详情口述,将执法的全过程进行记录。系统会通过AI人工智能语音识别技术,自动将事件详情口述转为文字,事件类型自动分类,从而提高现场执法效率,系统自动形成电子台账,避免后期整理台账的工作负担。以往执法人员整理1件台账至少需要15分钟,系统运用之后效率提升100%。
4、全面落实执法全过程记录,每次执法都经得起监督
南京市正式城管执法人员和50%以上的协管员已经全部配备4G执法记录仪,2021年系统平均每天上线2230人,上线率为33.26%,在编人员在线率达95%以上,执法全过程记录视频134498条。执法全过程记录倒逼执法规范化,同时也保护了执法人员,切实保障人民群众合法权益,维护政府公信力,营造更加公开透明、规范有序、公平高效的法治环境。
5、扁平化指挥,提高执法保障组织能力
2021年,南京市城管执法总队先后通过该系统完成秦淮灯会、防汛防涝防台防雪保障、国家公祭日、第十一届江苏省园博会南京城管执法保障、中高考护考保障、中高风险地区执法保障等一系列重大专项、应急保障、重大市容环境执法保障任务461次,实现全市队伍协同联动、快速反应、精准保障。
五、社会效益
1. 强化政府办公效率,提升城市公共服务水平
南京城管执法信息化指挥调度系统(精靓系统)将系统化、数字化、可持续发展、协同工作等城市管理理念,和以人为本、职能整合、全面协同、立足实践的原则,与管理体制、管理技术创新及成熟的数字城市技术运用相结合,实现了城市管理模式的转变,将大大提高了城市管理效率,保证问题及时发现、任务准确派遣、问题及时处理。
2、打造现代化的城市管理支撑平台
南京城管执法信息化指挥调度系统(精靓系统)把多个部门管理城市的难点问题统一到制度上来,分清职责、用制度统一各部门的行动,避免推诿扯皮现象发生, 实现大城管目标。
通过对城市管理的部件感知、单元网格划分、数据汇聚分析、平台能力搭建等工作,形成技术先进、使用方便、运行稳定、处理高效的信息系统。实现城市管理的手段和方法的更新,通过主动发现问题、及时处置问题、定位精确管理、办事效率监督等工作机制,实现了提高管理效能的目标,打造了为广大人民群众利益服务的技术平台。
3、增强信息化管控能力,提高执法效能
通过南京城管执法信息化指挥调度系统(精靓系统)的建设,确定了“横向到边,纵向到底”的建设范围,明确了“统一规划,分步实施”的建设步骤,着眼移动互联时代用信息化手段助力城管执法队伍发展,在规范执法行为、提高执法效能等方面进行了探索和实践,进一步贯彻“用信息化手段管控队伍,提高执法效能”的信息化建设理念。
4、赋能城市管理信息化改革,支撑全市“一网统管”
信息化系统建设的好坏将直接影响对城管改革的支撑、保障能力和创新水平南京城管执法信息化指挥调度系统(精靓系统)通过构建城管执法内部控制机制科学严谨、外部服务优质便捷的先进城管信息平台,将有助于促进城管执法业务流程的优化和城管体制的创新,强化信息之间的业务协同,有效克服条块分割弊病,切实提高城管执法运行质量和效率。特别是城管信息和数据的分析利用将有助于提高城管执法中长期规划、相关政策制定和调整水平,也有助于与其他宏观调控政策的协调,推动城市治理工作的科学化和规范化,有效支撑南京市“一网统管”一盘棋。